前沿拓展:
中央空调内机原因:
有一台中央空调内机或几台中央空调内机,在开机的状态下不制冷或不够冷。
一:空调开机后出风口,无风。
原因①:控制面板坏。
1.更换一个新的控制面板测试。
原因②:内机不通电空气开关跳闸。
1.检查空气开关接线头螺丝有没有松动。
如果有松动重新加固。
2.检查电线有没有异常,无破损、无烧焦、无老化。
如果有异常更换电线。
3.检查空气开关是否正常,先把负载电线拆除,让空气开关零负载状态下,把空气开关打上去。
如果要是空气开关还是会跳闸,这说明空气开关坏了,更换一个新空气开关。
原因③:风机不转电容烧坏或电容容量不足。
1.检查电容的外表是否正常,无变形、膨胀、无烧灼痕迹。
如果电容有异常更换的电容。
2.使用万用表检查电容的容量是否正常。
如果电容有异常更换的电容。
原因④:风机不转电机烧坏了。
1.使用万用表检查电机几根线与外壳通不通。
如果是通的说明电机已经烧坏了,重新更换电机。
2.使用万用表检查电机几根线,线与线之间通不通。
如果是不通的说明电机已经烧坏了,重新更换电机。
二:空调出风口,有风没冷气。
原因①:盘管机盘管不正常。
1.盘管里面的冷冻水不流通,电动二通阀不正常。
把电动二通阀的手动杆压到凹槽OPEN开的位置,手动打开阀门。
2.盘管里面的冷冻水不流通,盘管机铜管里面有空气。
把排气螺母扭开,把里的空气排干净。
3.盘管里面的冷冻水不流通,盘管机铜管堵塞。
关闭进水阀与回水阀,拆下盘管使用空压机等设备疏通盘管。
4.盘管里面无冷冻水。
补水箱补水不正常缺水,手动加满补水箱。盘管上面的排气螺母要扭开,开到水流正常,空气排干净为止。
三:空调出风口,有风制冷效果差。
原因①:盘管机的翅片、风机风轮灰尘过多,导致空调制冷效果差。
1.清洗盘管翅片与风轮。
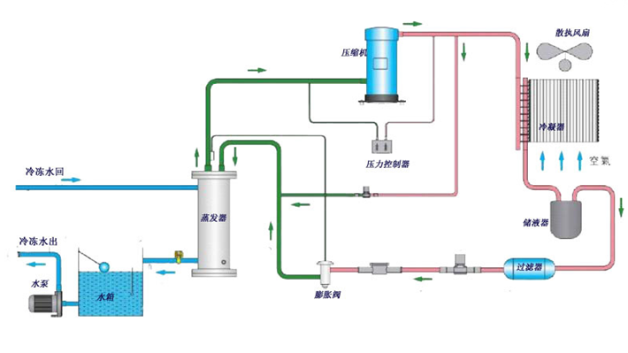
中央空调外机原因:
全场中央空调内机不制冷制、冷效果差。
原因①:空调报故障开不起来。
1.查看中央空调控制面板,上面显的故障点是什么,根据所报的故障点去处理故障,直到空调能正常启动。
原因②:铜管破裂缺雪种。
1.查出铜管破裂漏点,放空雪种,重新焊好铜管。
2.加雪种前要抽掉空铜管里面的空气,让铜管形成真空再加雪种。
原因③:冷冻水循环泵轴承卡死或电机烧坏。
1.轴承卡死把电机上面的轴承拆下来,更换新的轴承装上去。
2.断电后使用兆欧表检查电机线圈与外壳的绝缘是否正常,(正常绝缘度是0.5兆欧左右)。
如果电机烧坏把线圈拆下来,重新绕好线圈安装上去。
原因④:空调外机翅片太过脏。
1.清洗空调外机翅片。
原因⑤:室外温度过高。
1.保持空调外机周围无杂物,空气要流通。
以上是我个人经验观点,只提供观看。操作要注意安全,该关水的要水,该断电的要断电安全工作。
拓展知识:
标题:中央空调盘管不制冷维修(中央空调盘管冻坏)
地址:http://www.cdaudi4s.com/xiyiji/weixiuzixun/10035.html

